虛擬仿真實訓應用廣泛,河南蘭幻軟件技術有限公司使用該項技術,為化工專業院校提供優質的課程解決方案。有效緩解目前化工專業課程實驗少,實驗難等困境,從“科教興國”的大角度出發,將先進的技術應用于教學方面,學生體驗最好的實踐課程,激發學習興趣,培養更多優秀技能型人才。化工虛擬仿真實訓是對替代實際物體建立模型,打造的一門應用型科學技術,如在化工中進行交互實驗,與物理實驗相比,使用虛擬仿真更具有實驗的靈活性,無需等待反應時長,一節課也能快速的對截然不同的實驗進行研究,按照化工實踐的學習大綱,我們主要將該項虛擬仿真實驗分為如下幾個方面進行學習:
1. 認知功能
2. 交互功能
3. 訓練功能
4. 考核功能
化工虛擬仿真實訓舉例如:
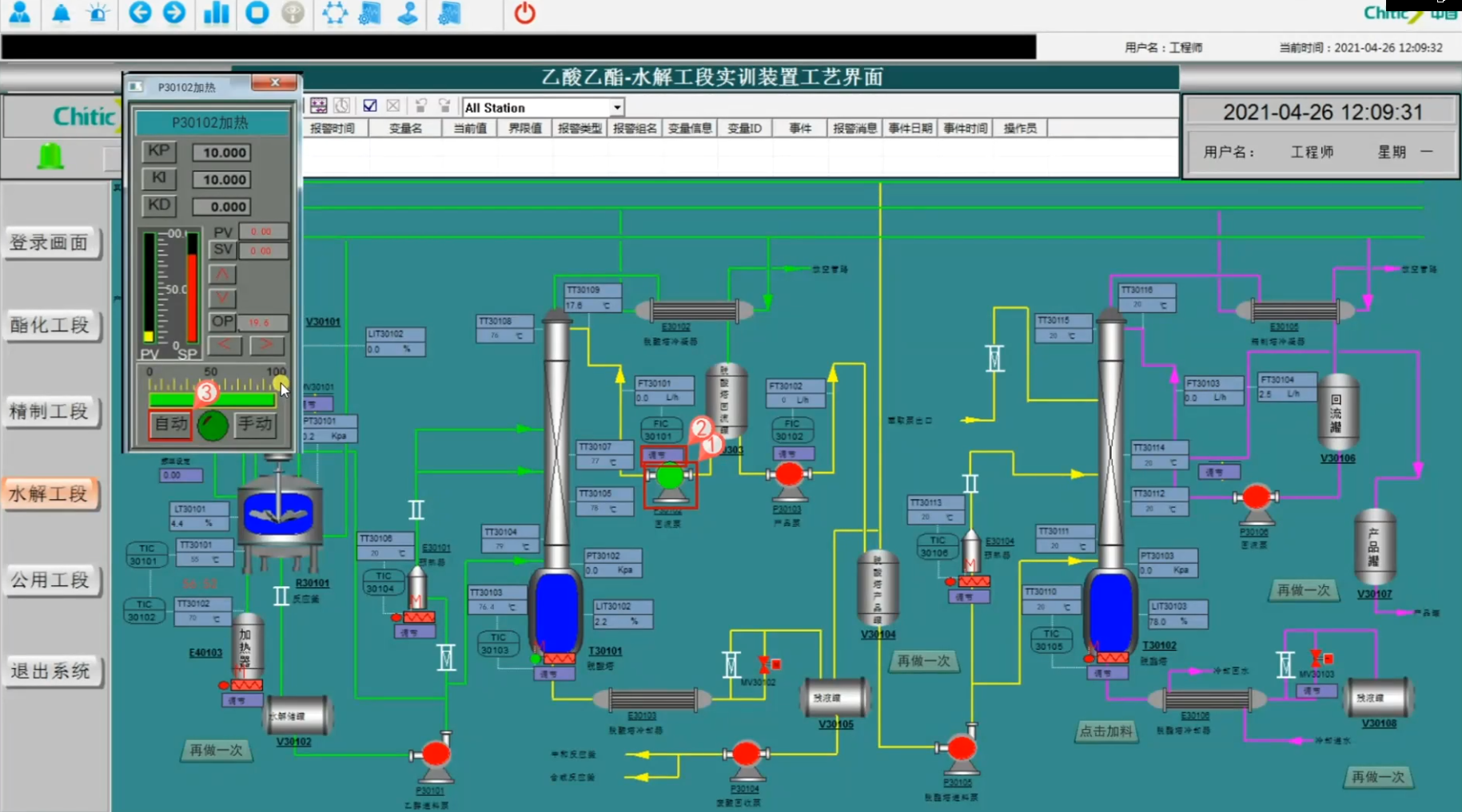
乙酸乙酯虛擬仿真實訓
通過虛擬仿真實訓,按照場景中給到的步驟提示,完成本項目實驗。
乙酸乙酯功能復雜,步驟繁多,但虛擬仿真實訓能夠滿足學生實踐學習。
